Nouvelle partie et certainement la dernière sur cet opus pour moi. Je m’en vais découvrir les champs de patates Écossais et le kick and rush dans la peau de Darren Fletcher.
Direction la ville portuaire d’Ayr et son club le Ayr United FC en Deuxième Division, ça promet.
Saison 2021 - 2022
Cinch Championship

On était pronostiqué 9ème/10, petit exploit donc puisqu’on termine non loin des barrages pour la montée.
Il y avait la place pour aller chercher plus haut mais l’équipe s’est montrée très irrégulière. La faute à des joueurs moyens mais aussi à une erreur de ma part. En effet, tactiquement j’étais parti sur un 4-4-2 haut, avec un gros pressing et un jeu court mais direct, sauf que j’ai surestimé les qualités de mes joueurs je pense car au soir de la 6ème journée on pointait à une inquiétante 8ème place + une élimination en League Cup.
Changement de stratégie donc, désormais on joue bas, on ferme les espaces et on contre attaque dès que possible. Un changement bienvenu car l’équipe remontera au classement et terminera même 2ème meilleure défense derrière les champions de la division. À confirmer la saison prochaine
Autres compétions
Aucune surprise, j’ai quasi toujours envoyé les coiffeurs pour privilégier le championnat, la faute à un effectif plus que limité sur les plans qualitatif et quantitatif.
Je ne suis vraiment pas sûr de les jouer sérieusement avant quelques saisons.
En plus la 3ème compétition sur le screen je ne sais même pas ce que c’est …
Mercato
C’est maintenant que le challenge commence. Avec 4 joueurs qui n’étaient que prêtés et qui vont donc repartir dans leurs clubs et un cadre en fin de contrat qui n’a pas voulu prolonger chez nous (Andy Murdoch), pour l’instant je pars avec un effectif de … 15 joueurs, lol.
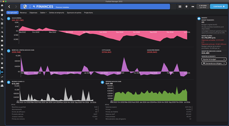
Sachant que le budget transfert est de 0€ et que je n’ai que 12K€ de budget salarial, va falloir être malin.
Au niveau bonne nouvelle, la première génération de regen m’a offert un beau cadeau, 5 jeunes sont très intéressants et pourrait intégrer l’équipe première dès la saison prochaine.





















Beerschot - Saison 1 



